
A simple solution for adding logging & geo tracking to your site

Recache has a host of revolutionary but simple features to give you more
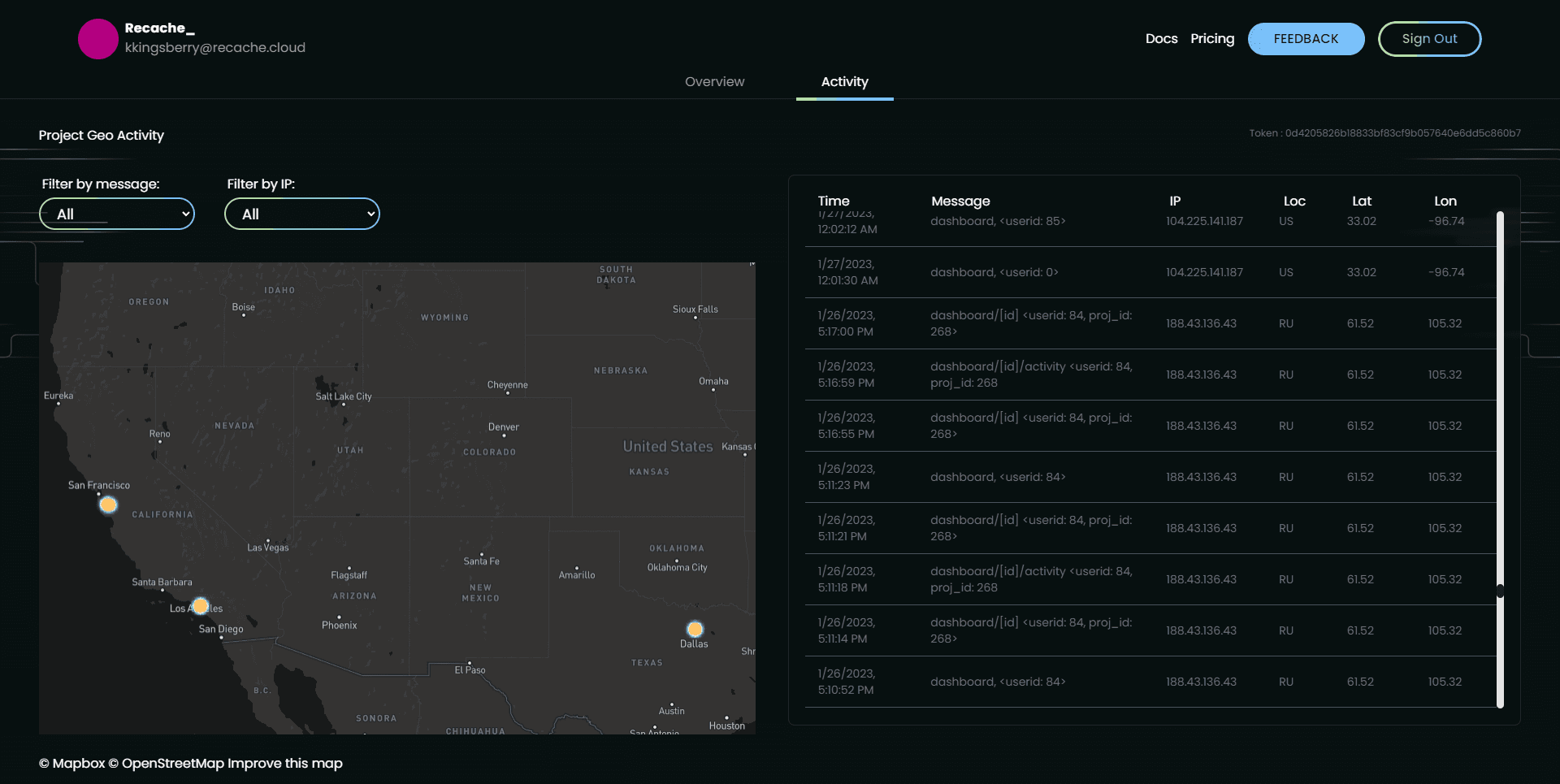
insight into who is accessing your website
We know how hard it can be to build the infrastructure that supports your app's growth. And we want to help make that easier for you. Recache is designed to be the most cost-effective, and simple way to add geo-tagged logging to your website; requiring just 2 lines of code!

Choose the plan that works for you and your team.
Best for testing out our platform
1 project
No sub-accounts per project
1 month of history, or
10,000 logs of history
Filter by events
No filter by IP
Not able to exclude IP's from logs
1,000 requests per minute
No access to REST API
No world heatmap timelapse
Best for indie developers and new startups
5 projects
2 sub-accounts per project
6 months of history or
100,000 logs of history
Filter by events
Filter by IP
Exclude IP's from logs
5,000 requests per minute
Access to REST API
World heatmap timelapse
For those who are looking to further scale their services
20 projects
30 sub-accounts per project
1 year of history or
1,000,000 logs of history
Filter by events
Filter by IP
Exclude IP's from logs
15,000 requests per minute
Access to REST API
World heatmap timelapse